「勘と経験」から卒業! 年4万工程の住宅監査をビッグデータ化品質管理

NEXT STAGEは、住宅品質管理クラウド「QualiZ」の分析機能を2026年3月に大幅刷新した。年間4万工程の監査結果をビッグデータ化し、現場監督や職人のスキルを可視化して、「勘と経験」に頼らない自ら品質管理を改善できる自走型“自走型”へと進化させる。

» 2026年04月16日 21時00分 公開
[BUILT]

 住宅建築の品質向上を支援するNEXT STAGE(ネクストステージ)は、住宅品質管理データアナリティクスクラウド「QualiZ(クオリツ)」の分析機能を2026年3月25日に大幅リニューアルした。

住宅建設業界にはびこる「勘と経験」からの脱却

 建設業界では、深刻な人手不足に加え、2024年4月に適用された時間外労働の上限規制(2024年問題)への対応が急務となっている。しかし、現場の施工品質や技術の評価は、長らく「現場監督の主観」や「属人的なスキル」に依存してきた。

 そのため、「高い技術力があっても客観的な指標がなく公正な人事評価ができない」「課題が数値化されないため、具体的な指導や技術継承が進まない」「社内で課題抽出ができず外部に依存しがち」といった問題が放置されてきた。

 QualiZは、こうした「品質管理のブラックボックス化」を打破し、事業者が自らデータの力で現場を統制する体制の構築を後押しする。

年間約4万工程の全国の監査結果をビッグデータ化した「QualiZ」 年間約4万工程の全国の監査結果をビッグデータ化した「QualiZ」 出典:NEXT STAGEプレスリリース

現場の「真実」を映し出す4つの新機能

 今回のリニューアルでは、10工程に及ぶ監査データをもとに、原因の特定から個人や組織の育成までをカバーする多角的な分析機能を実装した。

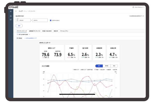
 建物スコアだけでなく、不備率や施工前率、未確認率などの重要指標に目標値を設定できる。月次や四半期、年次での進捗をグラフ化し、組織が現在どのレベルにあるかを即座に把握可能だ。

月次/四半期/年次の進捗をグラフ化 月次/四半期/年次の進捗をグラフ化 出典:NEXT STAGEプレスリリース

 数値悪化の要因が「どの工程(基礎、防水、断熱など)」の「どのような施工不備(キズや汚れ、めくれなど)」によるものかを特定。さらに「どの現場監督や職人が関わっていたか」までを10工程の監査データからピンポイントで見つけ出す。

数値悪化の要因を10工程に及ぶ監査データから特定 数値悪化の要因を10工程に及ぶ監査データから特定 出典:NEXT STAGEプレスリリース

 現場監督や職人個人のスキルは、「レーダーチャート」で可視化。得意/不得意な分野や成長の軌跡をデータとして示し、根拠のある定量的な人事評価や現場での効果的な1on1指導に活用できる。

現場監督や職人個人のスキルを「レーダーチャート」で可視化 現場監督や職人個人のスキルを「レーダーチャート」で可視化 出典:NEXT STAGEプレスリリース

 会社として注力すべき改善項目は、システム内で目標設定し、振り返りまでを一貫して管理する。課題をやりっぱなしにさせず、確実な改善サイクルを回す仕組みをサポートする。

「改善アクション」の進捗管理 「改善アクション」の進捗管理 出典:NEXT STAGEプレスリリース

 代表取締役社長の小村直克氏は、「クレーム産業といわれる23兆円市場の住宅業界で、住宅事業者の製造課題の解決と、消費者が安心して購入できる健全な業界環境を創り上げる」と意気込む。

 NEXT STAGEでは今後、蓄積されたビッグデータを活用し、データが現場の次なる一手を導き出す「品質管理のパートナー」としてとしての役割を強化していく構えだ。

Copyright © ITmedia, Inc. All Rights Reserved.

特別協賛PR
スポンサーからのお知らせPR
Pickup ContentsPR
あなたにおすすめの記事PR